DKIM und DMARC sind zwei zentrale Mechanismen, um E-Mails vertrauenswürdig und sicher zu machen.
DKIM (DomainKeys Identified Mail) sorgt dafür, dass eine E-Mail technisch „echt“ ist. Dein Mailserver signiert jede ausgehende Mail digital. Der empfangende Server kann dadurch prüfen, ob die Mail wirklich von deiner Domain kommt und unterwegs nicht verändert wurde.
DMARC baut darauf auf und definiert die Spielregeln:
Was soll passieren, wenn eine Mail diese Prüfungen nicht besteht?
Du kannst festlegen, ob solche Mails nur beobachtet (none), im Spam landen (quarantine) oder komplett abgelehnt werden (reject). Zusätzlich schützt DMARC davor, dass jemand einfach deine Domain im Absender fälscht.
Zusammengefasst:
DKIM bestätigt die Echtheit der Mail, DMARC setzt die Policy durch und schützt deine Domain vor Missbrauch.
Ohne beides wird es heute zunehmend schwierig, Mails zuverlässig zuzustellen – und gleichzeitig steigt das Risiko für Spoofing.
Ich habe mir in den letzten Tagen ein Monitoring für unsere E-Mail-Domains aufgebaut, basierend auf parsedmarc und einem Dashboard in Grafana.
Was passiert hier im Hintergrund?
Sobald man DMARC korrekt konfiguriert hat, schicken große Mailprovider (z. B. Google oder Microsoft) regelmäßig sogenannte Aggregate Reports. Darin steht im Prinzip:
- welche Server im Namen unserer Domain E-Mails versenden
- ob SPF und DKIM korrekt sind
- ob die Mails akzeptiert, quarantänisiert oder abgelehnt wurden
Diese Reports sind roh allerdings kaum lesbar – genau hier kommt parsedmarc ins Spiel. Das Tool sammelt die Reports, wertet sie strukturiert aus und legt sie in einer Datenbank ab. Grafana visualisiert das Ganze dann übersichtlich.
Der praktische Nutzen ist enorm:
1. Fehlkonfigurationen sofort erkennen
Wenn irgendwo SPF, DKIM oder DMARC nicht sauber gesetzt ist, sieht man das unmittelbar im Dashboard – inklusive Quelle und betroffener Domain.
2. Missbrauch der eigenen Domain erkennen
Wenn jemand versucht, unsere Domain für Spoofing zu verwenden, tauchen diese Versuche in den Reports auf. Man sieht:
- von welchen IPs das passiert
- ob die Checks bestanden wurden (was schlecht wäre) oder geblockt wurden
3. Zustellprobleme analysieren
Man bekommt ein Gefühl dafür, wie verschiedene Provider unsere Mails bewerten – also ob z. B. etwas häufiger in Quarantäne landet.
4. Basis für saubere Deliverability
Gerade im aktuellen Umfeld (Gmail/Microsoft Filterlogiken) ist es extrem wichtig, die eigene Mail-Infrastruktur messbar zu machen. DMARC-Reports sind dafür eine der wenigen objektiven Datenquellen.
Kurz gesagt:
Das Setup ist kein „Nice to have“, sondern ein zentrales Werkzeug, um Mailzustellung, Sicherheit und Reputation im Griff zu behalten.
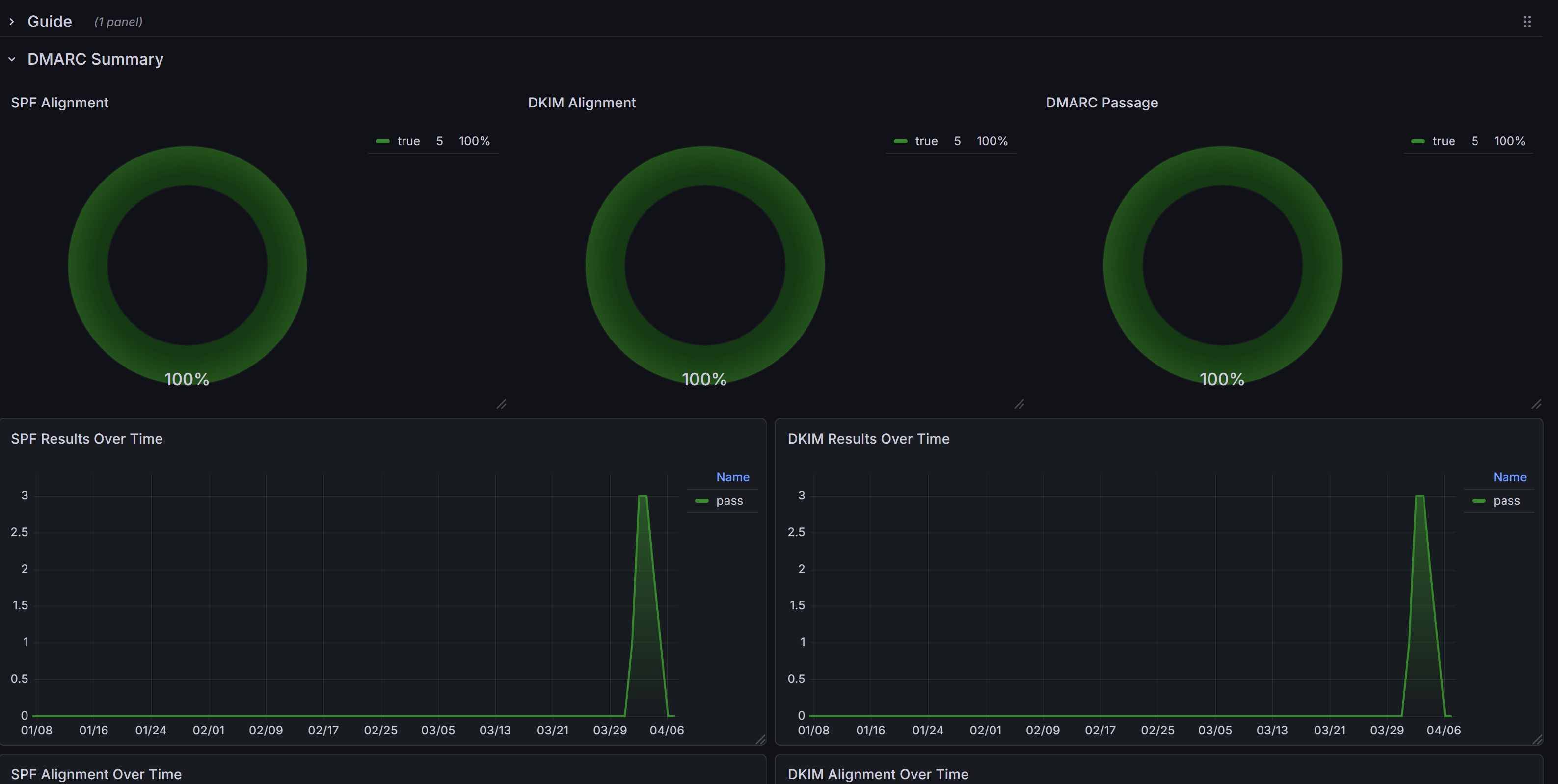
Im folgenden Chart sieht man für die domain 4future.email:
SPF: 100% (Sender Policy Framework)
DKIM: 100% (alles signiert)
DMARK 100% (alles entspricht der Policy Vorgabe)
Das Dashboard unterstützt auch mehrere Domains - kann also gesamt oder für jede Domain einzeln abgefragt werden.
